Innovation First
Технологии, которые варят кофе
IoT-телеметрия, мобильное приложение и умные автоматы Jetinno — создаем будущее кофейного ритейла.
Умные автоматы Jetinno
Приготовление напитков уровня "bean-to-cup" всего за 80 секунд. Высокоточные жернова и запатентованная система заваривания для идеального помола и температуры каждой чашки.
- Давление 9 бар для идеальной пенки
- Автоматическая очистка молочной системы

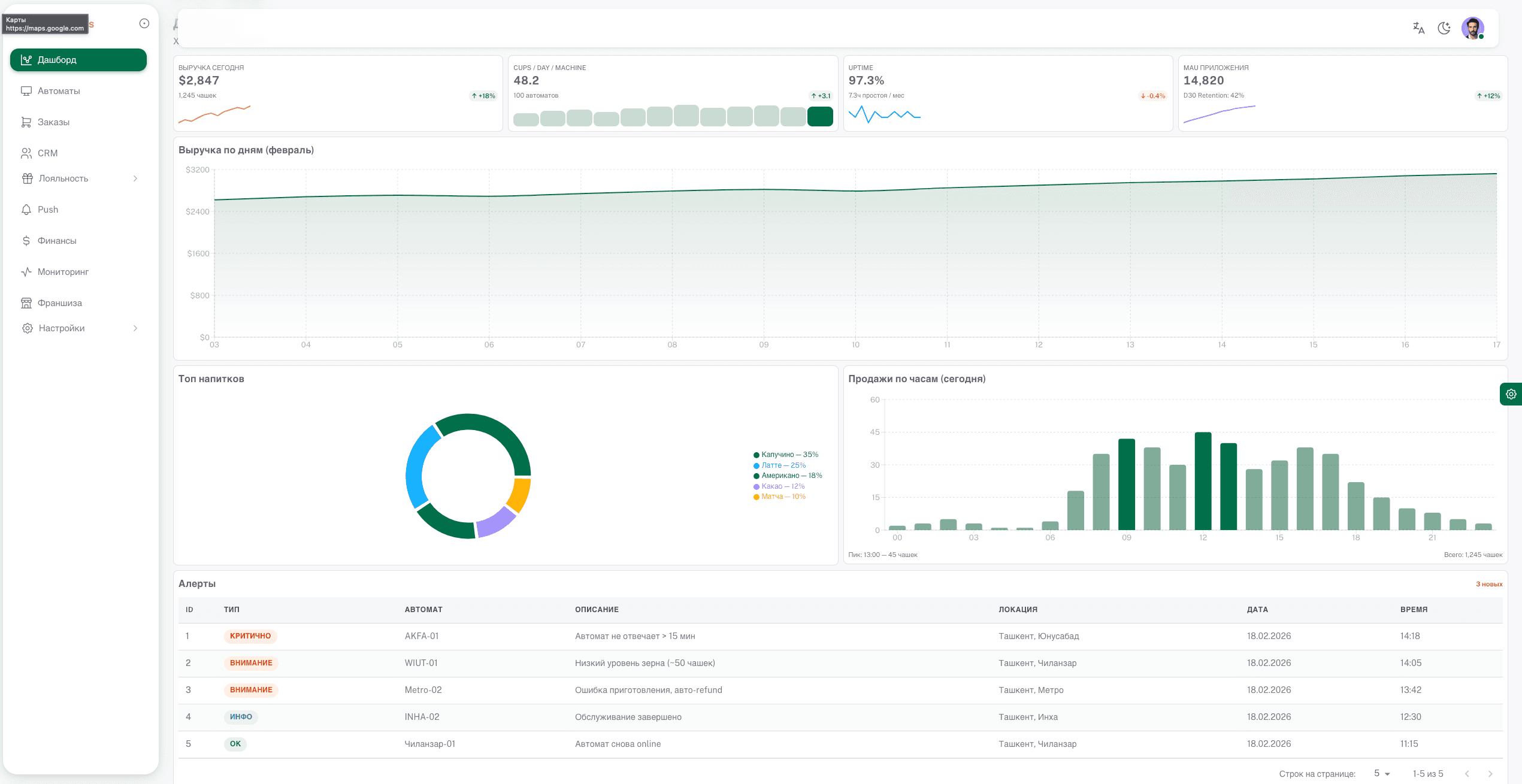
IoT и телеметрия в реальном времени
Полный контроль над бизнесом. Уровень зерна, молока, воды и статус каждого автомата — прямо в смартфоне.
24/7
Мониторинг
Push
Уведомления
Мобильное приложение
Бесконтактная оплата по QR, предзаказ напитков, кастомизация сахара и сиропов. Интеграция с Click и Payme.
Available on
App Store
Available on
Google Play
Полный контроль бизнеса в один клик
Админ-панель для владельцев франшиз с глубокой аналитикой продаж и работы парка оборудования.
$12,450
1,284
98.4%
Efficiency
+24%